Accueil
chevron
Investir
chevron
Agrégateur
chevron
DefiLlama : l’outil incontournable pour les passionnés de DeFi

DefiLlama : l’outil incontournable pour les passionnés de DeFi

Dans l'univers en constante évolution de la finance décentralisée (DeFi), il peut être difficile de suivre l'ensemble de l'écosystème. C'est là qu'entre en jeu DefiLlama, le plus grand tableau de bord DeFi multi-chaînes. DefiLlama regroupe des données provenant de centaines de blockchains différentes et de milliers d'applications DeFi pour offrir une vue d'ensemble complète de l'écosystème DeFi.

defillama
Copié

Qu’est ce que DefiLlama ?

DefiLlama est un agrégateur décentralisé open source basé sur la TVL (Total Value Locked), qui permet aux utilisateurs de suivre et de comparer facilement les données DeFi disponibles sur les différentes chaînes.

defillama

DefiLlama a été fondé par @0xngmi sur Twitter, un développeur anonyme et contributeur open-source dans la DeFi. L’équipe de DefiLlama est composée de contributeurs passionnés du monde entier, qui travaillent ensemble pour offrir les meilleures données et informations sur l’écosystème DeFi.

Qu’est-ce que la valeur totale bloquée (TVL) ?

La valeur totale bloquée (TVL) est une mesure du montant total des fonds verrouillés dans les protocoles DeFi. C’est un indicateur clé de la popularité et de la santé financière d’un protocole DeFi.

Grâce à DefiLlama, les investisseurs peuvent suivre la valeur totale verrouillée (TVL) de divers protocoles de couche 1 et de couche 2 dans l’écosystème des actifs numériques.

DefiLlama offre ainsi la possibilité de comparer des produits et services DeFi de milliers de façons différentes, dans le but de faciliter sa prise de décision liée à l’écosystème DeFi.

Cette analyse en temps réel est entièrement gratuite et est alimentée par des API transparentes et à code source ouvert.

L’API DefiLlama permet à d’autres développeurs de récupérer les données collectées par l’équipe, de manière totalement gratuite. Cela signifie que les informations fournies par DefiLlama peuvent être utilisées pour alimenter d’autres applications et services, renforçant ainsi la qualité de l’écosystème DeFi dans son ensemble.

DefiLlama est-il gratuit ?

Oui, DefiLlama est entièrement gratuit pour les investisseurs et offre un accès sans frais à des informations détaillées sur le marché DeFi.

1
vantage logo
vantage logo
plus-vert

15 ans d’expérience

plus-vert

Service client réactif

plus-vert

Frais peu élevés

2
axi logo
axi logo
plus-vert

Inscription simple et gratuite

plus-vert

Régulations ASIC, FCA

plus-vert

Trading simple sur MT4

Comment fonctionne DefiLlama ?

DefiLlama est un tableau de bord DeFi multi-chaînes qui compile des données provenant de centaines de chaînes différentes et de milliers d’applications différentes (les DApps). Les investisseurs peuvent avoir une vue complète de l’écosystème DeFi sans avoir à vérifier chaque application individuellement.

Pour récupérer les données présentes dans ces tableaux de bord, DefiLlama se positionne en tant qu’agrégateur. Il est ainsi possible d’utiliser :

  • Agrégateur de DEX
  • Agrégateur de rendement (pour du Yield farming)

Vous aurez en un coup d’œil les protocoles les plus rentables à utiliser pour réaliser vos opérations.

Qu’est ce qu’un agrégateur ?
Un agrégateur ou DeFi aggregator (agrégateur de finance décentralisée), recueille les données de plusieurs exchanges décentralisés (les DEX) et les présente aux utilisateurs en un seul et même lieu.

agrégateur defillama

Les données récupérées auprès de centaines de blockchains et de protocoles sont ainsi regroupées et organisées en utilisant des algorithmes de traitement de données avancés pour produire des indicateurs tels que les rendements des stablecoins, les informations sur les produits et les services Defi, etc.

Il est donc possible d’utiliser de nombreux outils mettant en forme ces données. 

DefiLlama est entièrement gratuit et open source. A utiliser donc sans modération ! 

Quelles blockchains suivent DefiLlama?

DefiLlama suit actuellement plus de 170 blockchains de couche 1 et de couche 2 différentes, incluant Ethereum, Solana, Avalanche, Polygon, Optimism, et beaucoup d’autres.

Comment utiliser DefiLlama ?

Pour utiliser DefiLlama, il suffit de se rendre sur leur site web. Aucune connexion ou création de compte ne vous sera demandée. 

defillama menu

Vous pouvez vous balader au travers des différents tableaux de bords disponibles et filtrer les informations selon vos besoins. Les possibilités d’utilisation sont si vastes qu’il est presque impossible de tous les lister.

Voici tout de même quelques exemples de la puissance d’utilisation de DefiLlama.

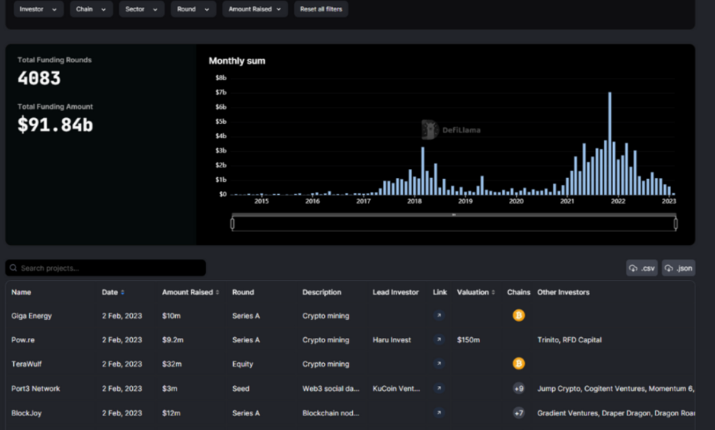
Les projets DeFi ayant levé des fonds

Vous avez la possibilité de récupérer les données des projets DeFi ayant récemment levé des fonds

projet defillama levée de fonds

Pour ce faire, rendez-vous sur l’onglet “Raises” de DefiLlama.

Les données peuvent être classées et filtrés selon les critères suivant : 

  • Nom du projet DeFi
  • Date
  • Montant levé
  • Phase de levé de fond
  • Type de projet
  • Investisseur principal
  • Lien vers le projet
  • Valuation actuelle
  • Chain sur laquelle elle se base
  • Liste des autres investisseurs

La DeFi, c’est quoi ?
La DeFi (Finance Décentralisée)
est un mouvement qui vise à développer des applications financières décentralisées grâce aux blockchains. La DeFi se concentre sur la création de produits financiers accessibles, transparents et décentralisés, sans l’intervention d’un tiers centralisé comme une banque ou un gouvernement.

Les protocols qui pourraient faire un Airdrop

Un Airdrop est un moyen de distribution gratuit de tokens sur une blockchain ou un protocole pour encourager l’adoption et la participation à une plateforme décentralisée.

Les utilisateurs peuvent recevoir des tokens en échange de l’accomplissement de tâches spécifiques, telles que l’utilisation des services de swap, de staking, etc.

DefiLlama fournit une base de données de protocoles actuellement sans Tokens qui pourraient potentiellement faire un Airdrop ! Pour utiliser les données de ce tableau, rendez-vous sur l’onglet Airdrop du site DefiLlama.

Utiliser ces protocoles avec votre wallet vous permettra peut-être de récupérer des tokens fraîchement listés. Certains Airdrops ont déjà permis aux utilisateurs de recevoir des tokens équivalant à plusieurs milliers de dollars !

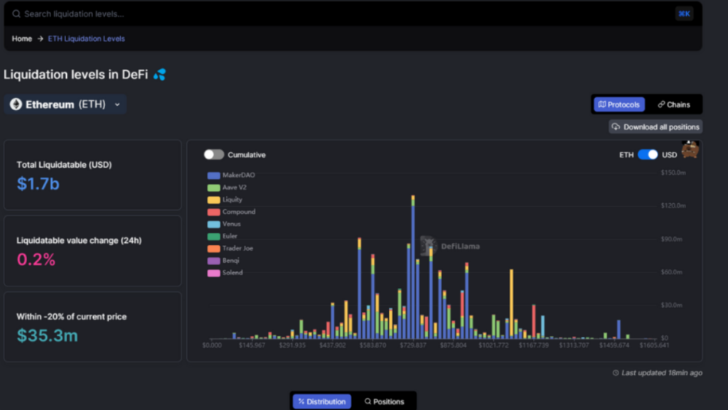
Pic de liquidation d’un actif suivant son prix

Les pics de liquidation sur le marché des cryptomonnaies, représentent des zones de prix où la majorité des investisseurs seront forcés de clôturer leur position

C’est un bon indicateur pour connaître les zones de prix que le marché est susceptible d’aller visiter pour chercher de la liquidité

Sur DefiLlama, il est possible de vérifier gratuitement ces données ici

liquidation defi

A noter que DefiLlama se base uniquement sur les protocoles décentralisés. Beaucoup de traders utilisent des exchanges centralisés (CEX) comme Binance ou Bybit. Ces données ne sont donc pas prises en compte dans la compilation de DefiLlama.

Toutes les données des tableaux de bords de DefiLlama sont téléchargeables directement sur le site, au format .CSV ou .JSON

Notre avis sur DefiLlama : est-ce fiable ?

DefiLlama se distingue en tant que plateforme de DeFi en offrant des données transparentes et décentralisées

En effet, la plateforme ne produit pas les données, elle les récupère directement aux sources, un gage de leur fiabilité. Vous pouvez utiliser les informations pour comprendre les tendances du marché, les performances des réseaux, les opportunités d’investissement, et les risques potentiels.

L’écosystème DeFi est souvent difficile à suivre en raison de sa nature décentralisée et fragmentée. DefiLlama vise à résoudre ce problème en fournissant des informations détaillées aux investisseurs, le tout au sein d’une même plateforme.

Vis à vis de notre expérience sur DefiLlama, nous pouvons dire que la plateforme offre une interface simple et intuitive qui facilite la navigation et la compréhension des différents produits et services DeFi.

Aussi, en agrégeant les données de milliers d’applications DeFi, DefiLlama permet aux utilisateurs de comparer facilement les différentes options disponibles et de prendre de meilleures décisions sur ces investissements.

Il offre une multitude de fonctionnalités pour les traders, les investisseurs et les développeurs, tout en étant sécurisé et transparent via son aspect décentralisé. 

Si vous êtes un utilisateur de DeFi, nous vous recommandons fortement de jeter un coup d’œil à DefiLlama et de découvrir tout ce qu’il a à offrir.

télécharger appli investx banniere appli investx telecharge

AVIS DE NON-RESPONSABILITÉ

Cet article est publié à titre indicatif et ne doit pas être considéré comme un conseil en investissement. Le trading de crypto-monnaies comporte des risques et il est important de ne pas investir plus que ce que vous ne pouvez vous permettre de perdre.

InvestX n’est pas responsable de la qualité des produits ou services présentés sur cette page et ne pourrait être tenu responsable, directement ou indirectement, par tout dommage ou perte causé suite à l’utilisation d’un bien ou service mis en avant dans cet article. Les investissements liés aux crypto-actifs sont risqués par nature, les lecteurs doivent faire leurs propres recherches avant d’entreprendre toute action et n’investir que dans les limites de leurs capacités financières. Cet article ne constitue pas un conseil en investissement.

Mehdi Pardo

Passionné par le trading et les cryptomonnaies, Mehdi a découvert le Bitcoin et la technologie Blockchain en 2017. Depuis, il s'est donné pour mission de rendre le monde des investissements et du Web3 accessible au plus grand nombre.

Attention aux risques : Négocier des instruments financiers et/ou des crypto-monnaies implique des risques élevés, notamment le risque de perdre tout ou partie de votre investissement, et cela pourrait ne pas convenir à tous les investisseurs. Les prix des crypto-monnaies sont extrêmement volatils et peuvent être affectés par des facteurs externes tels que des événements financiers, réglementaires ou politiques. La négociation sur marge augmente les risques financiers.

Les CFD sont des instruments complexes et présentent un risque élevé de perte rapide des fonds en raison de l’effet de levier. 74 à 89 % des comptes d’investisseurs particuliers perdent de l’argent lorsqu’ils tradent des CFD. Vous devez déterminer si vous comprenez le fonctionnement des CFD et si vous pouvez vous permettre de prendre le risque élevé de perdre vos fonds.

Avant de décider de négocier des instruments financiers ou des crypto-monnaies, vous devez être pleinement informé des risques et des frais associés aux transactions sur les marchés financiers, examiner attentivement vos objectifs de placement, votre niveau d’expérience et votre tolérance pour le risque et faire appel à des professionnels si nécessaire. InvestX.fr et l’application InvestX peut être amené à produire des commentaires d’ordre général qui ne constituent pas des conseils en investissement et ne doivent pas être interprétés comme tels. Veuillez consulter un conseiller financier indépendant pour toute question. InvestX.fr décline toute responsabilité pour les erreurs, investissements inopportuns, inexactitudes ou omissions et ne garantit pas l’exactitude ou la complétude des informations, textes, graphiques, liens ou autres éléments contenus dans ce document.

Certains des partenaires présentés sur ce site peuvent ne pas être régulés dans votre pays. Il est de votre responsabilité de vérifier la conformité de ces services avec les régulations locales avant de les utiliser.

6200 USDT offerts avec Bitget ! 🔥

bitget
Ne manquez pas cette offre !
Créez votre compte dès maintenant pour débloquer cette récompense exclusive 
Ouvrir un compte Bitget
close-link